【水處理基礎知識】
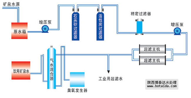
礦泉水設備工藝流程圖
礦泉水設備工藝流程圖

工藝流程:
礦泉水源→原水箱→原水增壓泵→石英砂過濾器→活性炭過濾器→精密過濾器→高壓泵→超濾主機→工業用超濾水→臭氧發生器→氣水混合器→飲用礦泉水如需要產品及技術服務,請撥打服務熱線:13659219533
選擇陜西博泰達水處理科技有限公司,你永遠值得信賴的產品!
了解更多,請點擊www.qsphotos.com

如需要產品及技術服務,請撥打服務熱線:13659219533
選擇陜西博泰達水處理科技有限公司,你永遠值得信賴的產品!
了解更多,請點擊www.qsphotos.com